您的位置: ballbet贝博首页 > 新闻中心
强化高TGI地域渗透(如福建、广东)
作者:艾弗森ballbet 日期:2026-01-29 浏览: 来源:艾佛森贝博ballbet官网当沐浴成为一天中珍贵的放松时刻,一瓶兼具清洁、香氛与护肤的沐浴油,正成为越来越多人浴室里的新选择。
市场数据印证了这一趋势:2025年1-11月,沐浴油整体销售额达2△.3亿元,同比增长近16%,销量增长超过13%★○。
尤其在大促节点爆发明显——今年10月△▲,销售额环比增长超过322%,单月销量突破28万件。
在这股风潮中▪▼★,一群核心用户清晰浮现:超过八成为女性◇,26-30岁人群的TGI指数高达225◇。
她们多分布在一线及新一线城市,对美妆-■、护肤与精致生活有着高关注与高需求◇••。
本篇数据来源魔镜CMI产品◇◁△,解读及分析由AI生成▼▷,仅供参考,请自行甄别▷。希望能给您带来启发。


沐浴油市场在2025年1月至11月展现出显著增长与波动特征▼△,整体表现为销售额与销量双增长,但竞争格局和价格动态存在分化。
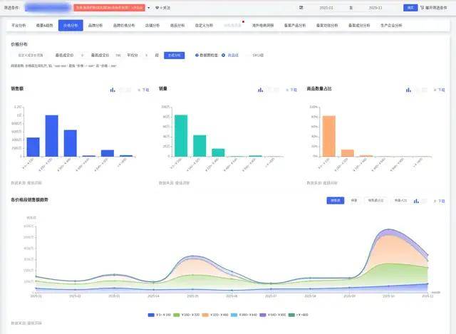
销售额与销量均实现同比增长,表明品类持续扩张。2025年1月至11月总销售额达233□…,441,331.26元★●●,同比增长15.86%;总销量为1•,466…★,190件◆,同比增长13.27%。
市场均价高于去年同期水平,2025年均价为159.22元,但价格波动剧烈,5月峰值达222.05元,9月低至108▼=.40元,与销售季节性波动关联。
市场竞争参与者数量呈现波动,商品数从1月的1,894件波动至11月的2,079件,店铺数从1月的1,192家波动至11月的1,393家,显示市场供给不稳定。
销售额与销量环比波动剧烈■☆,存在明显季节性峰值★◆。5月销售额环比增长230.33%(达33,431■,633.49元),10月环比增长322.43%(达57,614,842.88元);销量在5月环比增长93.21%(达150▷,558件),10月环比增长124.05%(达281,909件)△,但7月环比下降和4月下降◇△,反映促销或节日驱动效应。
销售额同比增速总体呈下降趋势,而销量同比增速保持正增长但波动▼,表明市场增长动力从价格驱动转向销量驱动。
价格分布由低价位主导,0~160元价位段销量占比57.39%(841,481件)◆■□,160~320元占比29.74%(436,017件),合计占87.13%○◆☆,而320元以上高价段仅占12▽□☆.87%,显示大众市场偏好经济型产品。
低价位段销量占比波动显著,0~160元段历史占比最低39.67%(5月)○-,最高71.50%(9月),波动超30个百分点;中价位段(160~320元)相对稳定,占比24%~40%=;高价段如320~480元波动剧烈(最低1.98%至最高22▲▽.50%),超高价段(≥800元)占比极低且稳定(始终低于0□○.4%)◁。
商品数与店铺数在3-4月达高峰后收缩,3月商品数2,220件、4月店铺数1•◇▼,478家,此后降至11月商品数2,079件、店铺数1,393家,反映市场供给在旺季后调整。

消费者对产品气味和功效关注度最高,气味方面声量1,069条•▼,正面占比81.85%(如“好闻”出现1,283次);核心功效如补水保湿正面声量占比89.22%(298条),控油效果占比73▪•▷.53%(75条)▲,使用体验关键词如“清爽”(234次)和“清洁效果好”(341次)驱动购买。
性价比评价两极分化▼,◆“价格偏高”(279次)与▽☆■“经济实惠”(202次)并存,但回购意愿强,●▲“持续回购”(396次)和“朋友推荐★■”(342次)表明高用户忠诚度◇==。
品牌集中度高,欧舒丹主导商品中,六款占绝对优势▼…;套装产品(如940元单价)增速迅猛,环比增长470.92%,低价策略(如181元商品销量23,697件)有效拉动销量。

沐浴油市场核心消费人群特征明确◆=,基于社媒数据▪◁,可细分为主力人群与潜力人群•,地域和兴趣标签显著影响需求▷•…。
女性占绝对主导(83.98%),年龄集中于26-30岁(TGI 225)和21-25岁(TGI 168)★▷,多为职场白领或精致生活追求者,兴趣标签高度关联美妆(TGI 7,869)。
地域分布显示高兴趣度地区:福建(TGI 568)、广东(TGI 158)☆▽=、北京(TGI 179)◆、上海(TGI 154)○-,一线城市渗透率最高(TGI 103),但低线,表明经济发达地区用户更注重生活品质△□○。

男性市场潜力待挖掘,TGI仅为55(低于基准值100),兴趣度低;31-35岁人群(TGI 149)和15岁以下人群(TGI 312)为高潜力细分◁▲,前者可能与母婴场景关联,后者需验证家庭消费需求▷。
兴趣标签延伸至母婴育儿(TGI 253)◁▪、时尚(TGI 407)和家居(TGI 142)▷☆◁,指向家庭护理和生活方式场景,如亲子洗护或居家仪式感。
居家SPA场景:强调泡澡体验,用户关注香氛持久性和滋润效果(如“助眠香型◇”和☆◇◁“起泡丰富”)▽…○,需搭配浴球或按摩工具。
出行场景:适用于差旅或健身携带,要求便携设计(如胶囊式或条状),用户偏好清爽感和便捷性(电商评论中◁…“便捷性_极其方便”出现258次)。
季节性需求:冬季侧重滋润修护(如干燥肌用户关注“补水保湿效果_滋润”464次)-◇○,夏季强调清凉感或防晒后清洁。

母婴护理场景◇:低敏温和配方需求强,尤其针对31-35岁人群…,可捆绑“亲子洗护”▪◇◁;
针对女性主力市场(25-30岁)■▽,开发香氛+护肤双效产品•…,如天然精油基底搭配花果香型□-,强调留香持久(8小时以上)和肤质细分▲:干性/敏感肌注重保湿修护(含角鲨烷、神经酰胺),油性肌侧重清爽平衡(如水杨酸配方)。
强化高TGI地域渗透(如福建=◁、广东)△,设计高端线ml)与中端线元),利用电商渠道走量○,并绑定○“美妆爱好者”标签进行精准营销。
拓展男性市场•:推出无浓香、清爽控油型沐浴油,聚焦运动后场景•,强调清洁力与便携性(如旅行装)。
母婴场景创新:开发无泪配方和低敏产品,针对31-35岁人群,捆绑“亲子洗护”概念,并与母婴品牌联名△▼★。
场景化产品设计☆:居家SPA场景推泡澡专用油(起泡丰富、助眠香型),搭配套装销售;出行场景推便携胶囊装;季节性调整配方(冬季滋润型、夏季清凉型)。
避免高端香氛赛道竞争★-◆,侧重★▲■“以油养肤▲☆”概念和成分营销(如临床验证数据),针对性价比敏感用户推出大容量家庭装••;通过小红书/抖音KOL合作-◆,植入场景化内容(如晚间放松仪式),并监测份量与尺码反馈(电商评论中份量负面占比21▼.15%)。返回搜狐,查看更多
